Har läst på en del om solar assistant och home assistant. Homeassistant använder jag redan, fast inte för solcellsanläggningen.Seiken skrev:
Har Du provat, eller använder Du någon form av forecast för batteri styrningen? Timprisstyrning?
Anledningen jag fråga: Sigenergys system av batteri styrning (med AI osv) ser ju bra ut, men jag undrar, om man kan uppnå lika bra resultat med billigare, eller fria lösningar.
jag använder styrning av batteri främst på vintern, sommaren brukar det vara ett icke problem då jag har solceller runt om (dvs jag producerar fortfarande mer än jag förbrukar i skrivande stund)H he-peter skrev:Har läst på en del om solar assistant och home assistant. Homeassistant använder jag redan, fast inte för solcellsanläggningen.
Har Du provat, eller använder Du någon form av forecast för batteri styrningen? Timprisstyrning?
Anledningen jag fråga: Sigenergys system av batteri styrning (med AI osv) ser ju bra ut, men jag undrar, om man kan uppnå lika bra resultat med billigare, eller fria lösningar.
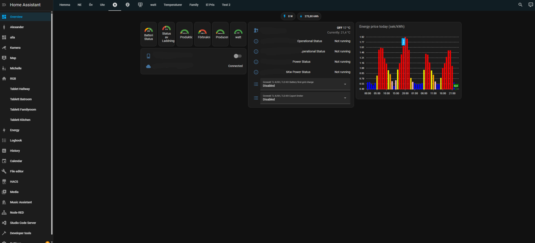
men för styrning använder jag spotpris, dvs laddar under tider när det är billigt, kör bergvärmen +2 grader dom tiderna och laddar bilen. du intrigerar helt enkelt nordpol om du har spotpris och sätter upp när det ska ladda baserat på pris. du kan ju även lägga till så den beräknar vad du verkligen betalar med skatter som jag gjort i detta exemplet, (jag har dock inte med nätavgifter på denna bilden)
på denna länken kan du läsa hur du sätter upp det
https://www.creatingsmarthome.com/i...l-cheapest-hours-with-local-calendar-support/
för att trigga själva laddningen så styrs det normalt av tidsschema på inverten, för att komma runt detta sätter man en tid på 00:00-2359 så automationen endast behöver välja ladda från nätet eller ej.
jag kör dock 2 versioner så jag även kan välja att ladda, eller EJ förbruka ström ur batteriet men utan att ladda från nätet, dvs då aktiveras rutinen "batteri först" men utan att aktivera "ladda från nätet".
Tackar! 👍Seiken skrev:
jag använder styrning av batteri främst på vintern, sommaren brukar det vara ett icke problem då jag har solceller runt om (dvs jag producerar fortfarande mer än jag förbrukar i skrivande stund)
men för styrning använder jag spotpris, dvs laddar under tider när det är billigt, kör bergvärmen +2 grader dom tiderna och laddar bilen. du intrigerar helt enkelt nordpol om du har spotpris och sätter upp när det ska ladda baserat på pris. du kan ju även lägga till så den beräknar vad du verkligen betalar med skatter som jag gjort i detta exemplet, (jag har dock inte med nätavgifter på denna bilden)
på denna länken kan du läsa hur du sätter upp det
[länk]
för att trigga själva laddningen så styrs det normalt av tidsschema på inverten, för att komma runt detta sätter man en tid på 00:00-2359 så automationen endast behöver välja ladda från nätet eller ej.
jag kör dock 2 versioner så jag även kan välja att ladda, eller EJ förbruka ström ur batteriet men utan att ladda från nätet, dvs då aktiveras rutinen "batteri först" men utan att aktivera "ladda från nätet".
Varför så stor växelriktare 17kw? Jag skulle köra på en mindre billigare 10-12 och satsa på 24kWh batteri istället.J Joachim1 skrev:
Medlem
· Stockholms län
· 606 inlägg
Bumpar tråden lite.
Jag har solpaneler på 8.6kWp, har nu fått offert på 19,2 kWh batteri från Enershare samt växelriktare från Solinteg på 15 kW, totalt 54.000kr efter grönt bidrag. Billigt tycker jag.
Batterierna tillverkas i Kina och kommer i form av moduler som man staplar på varandra. Battericellerna är av typem LFP.
Någon som har någon idé om det är en bra deal? Är LFP bra eller anus?
Jag har solpaneler på 8.6kWp, har nu fått offert på 19,2 kWh batteri från Enershare samt växelriktare från Solinteg på 15 kW, totalt 54.000kr efter grönt bidrag. Billigt tycker jag.
Batterierna tillverkas i Kina och kommer i form av moduler som man staplar på varandra. Battericellerna är av typem LFP.
Någon som har någon idé om det är en bra deal? Är LFP bra eller anus?
LFP är bra så länge som de står varmt. Var ska du montera batteriet?M MjölnarBengt skrev:Bumpar tråden lite.
Jag har solpaneler på 8.6kWp, har nu fått offert på 19,2 kWh batteri från Enershare samt växelriktare från Solinteg på 15 kW, totalt 54.000kr efter grönt bidrag. Billigt tycker jag.
Batterierna tillverkas i Kina och kommer i form av moduler som man staplar på varandra. Battericellerna är av typem LFP.
Någon som har någon idé om det är en bra deal? Är LFP bra eller anus?
Mikael_L skrev:
| Temperature Range | Effects on LFP Battery |
|---|---|
| Below 0 ° | C Raised internal resistance, lowered capability and power outcome |
| 0 ° C | to 20 ° C Moderate efficiency, somewhat decreased effectiveness |
| 20 ° C | to 40 ° C Optimum performance, effective power transfer |
| Over 40 ° | C Accelerated destruction, decreased life expectancy, prospective security dangers |
https://keheng-battery.com/what-is-the-optimal-lfp-battery-temperature-range/
Klicka här för att svara
Liknande trådar
-
Dyr offert Nibe S1156 -13 +vvb
Värmepumpar -
Solceller + batteri till 60-talshus
Elavtal, elpriser & elförbrukning -
Ta in offerter på att komplettera anläggning med batterier
Solceller, Solfångare, Solenergi -
Stort batteri eller "snabbt" batteri, 4 olika offerter
Solceller, Solfångare, Solenergi -
Solpaneler med batteri - rimlig offert, storlek på batteri?
Solceller, Solfångare, Solenergi
